有效监控 Redis 数据库对于保持最佳性能、识别潜在瓶颈和确保整体系统可靠性至关重要。 Redis Exporter Service 是一个强大的实用程序,旨在使用 Prometheus 监控 Redis 数据库。 本教程将指导您完成 Redis Exporter Service 的完整设置和配置,确保您无缝建立监控解决方案。通过学习本教程,您将实现完全可操作的监控设置

方法一:手动配置
我们继续本节的手动配置方法。
创建Prometheus系统用户和组
创建一个名为的系统用户和组“prometheus”来管理导出器
sudo groupadd --system prometheus
sudo useradd -s /sbin/nologin --system -g prometheus prometheus
下载并安装 Redis Exporter
下载从 GitHub 提取最新版本的 Redis Exporter 下载的文件,并将二进制文件移动到 /usr/local/bin/ 目录。
curl -s https://api.github.com/repos/oliver006/redis_exporter/releases/latest | grep browser_download_url | grep linux-amd64 | cut -d '"' -f 4 | wget -qi -
tar xvf redis_exporter-*.linux-amd64.tar.gz
sudo mv redis_exporter-*.linux-amd64/redis_exporter /usr/local/bin/
验证 Redis 导出器安装
redis_exporter --version
这是示例输出:

为 Redis Exporter 配置 systemd 服务
创建 systemd 服务单元文件来管理 Redis Exporter
sudo vim /etc/systemd/system/redis_exporter.service
将以下内容添加到file:
[Unit]Description=Prometheus Redis ExporterDocumentation=https://github.com/oliver006/redis_exporterWants=network-online.targetAfter=network-online.target[Service]Type=simpleUser=prometheusGroup=prometheusExecReload=/bin/kill -HUP $MAINPIDExecStart=/usr/local/bin/redis_exporter --log-format=txt --namespace=redis --web.listen-address=:9121 --web.telemetry-path=/metricsSyslogIdentifier=redis_exporterRestart=always[Install]WantedBy=multi-user.target
重新加载 systemd 并启动 Redis Exporter服务
sudo systemctl daemon-reload
sudo systemctl enable redis_exporter
sudo systemctl start redis_exporter
配置 Prometheus Droplet(手动方法)
让我们手动配置 Prometheous Droplet。
备份 prometheus.yml 文件
cp /etc/prometheus/prometheus.yml /etc/prometheus/prometheus.yml-$(date '%d%b%Y-%H:%M')
添加 Redis Exporter 端点scraped
登录到您的 Prometheus 服务器并添加要抓取的 Redis Exporter 端点。
将 IP 地址和端口替换为您的 Redis Exporter 端点(9121 是 Redis Exporter 的默认端口)服务)。
vi /etc/prometheus/prometheus.yml
scrape_configs:
- job_name: server1_db
static_configs:
- targets: ['10.10.1.10:9121']
labels:
alias: db1
- job_name: server2_db
static_configs:
- targets: ['10.10.1.11:9121']
labels:手动配置到此结束。现在,让我们继续基于脚本的配置。
方法 2:使用脚本进行配置
您还可以通过运行两个脚本来实现此目的 - 一个用于目标 Droplet,另一个用于 Prometheus Droplet。
让我们从配置目标 Droplet 开始。
通过 SSH 连接到目标Droplet。
使用以下命令下载目标配置脚本:
wget https://solutions-files.ams3.digitaloceanspaces.com/Redis-Monitoring/DO_Redis_Target_Config.sh
下载脚本后,确保它具有可执行权限运行:
chmod x DO_Redis_Target_Config.sh
通过运行以下命令执行脚本:
./DO_Redis_Target_Config.sh
配置

注意:如果redis_exporter.service文件已经存在,脚本将不会运行。

配置 Prometheus Droplet(脚本方法)
SSH 到 Prometheus Droplet 并使用以下命令下载脚本:
wget https://solutions-files.ams3.digitaloceanspaces.com/Redis-Monitoring/DO_Redis_Prometheus_Config.sh
下载脚本后,请确保它具有可执行权限运行:
chmod x DO_Redis_Prometheus_Config.sh
执行脚本running:
./DO_Redis_Prometheus_Config.sh
输入要添加到监控的 Droplet 数量。
输入主机名和IP地址。

配置完成。
添加后,通过访问 URL prometheushostname:9090/targets 检查目标是否更新。
注意:如果您输入的 IP 地址已添加到 监控时,您将被要求再次输入详细信息。另外,如果 您没有更多服务器可以添加,可以输入 0 退出 script

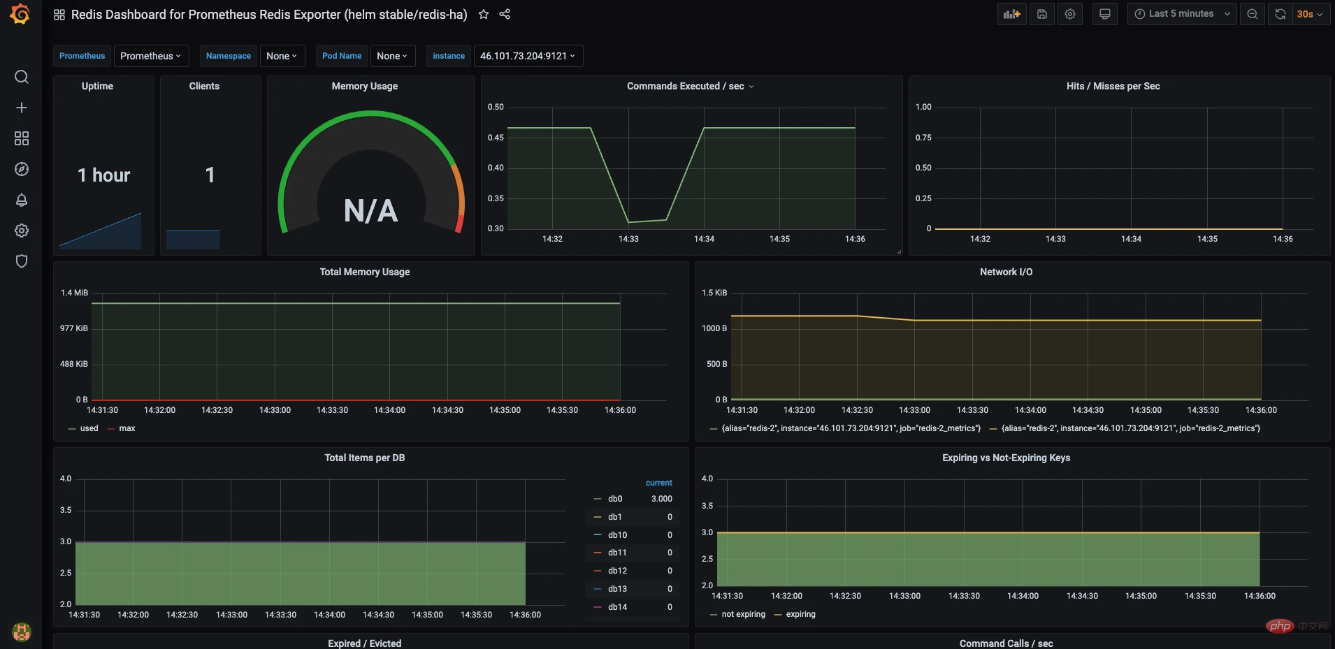
配置 Grafana
通过浏览器访问 Grafana-IP:3000 登录 Grafana 仪表板。
Go到配置 > 数据来源。

单击“添加数据源”。

搜索并选择 Prometheus。

输入名称 Prometheus 和 URL (Prometheus主机名:9090)并单击“保存并测试”。如果看到“数据源正在运行”,则说明您已成功添加数据源。完成后,转到创建 > 导入。

您可以手动配置仪表板或通过以下方式导入仪表板 上传 JSON 文件。用于 Redis 监控的 JSON 模板可以是 在以下链接中找到:
https://solutions-files.ams3.digitaloceanspaces.com/Redis-Monitoring/DO_Grafana-Redis_Monitoring.json
填写字段并导入。

Grafana 仪表板是 准备好。选择主机并检查是否 指标是可见的。请随意修改和编辑仪表板 根据需要。


